立式均质化熔炼炉
发布时间: 2022-08-29 18:49:08 浏览次数:2557
| 设备特点: 1.收集装置配备双层水冷系统,可极大提高物料的冷却收集效率; 2.控制系统采用先进的PLC+触摸屏操控系统,操作更加简单方便,控制数学模型采用先进的PID自学习模糊控制,使控温精度保持在±1℃; 3.炉体采用双层风冷结构工艺,有助于降低壳体的表面温度; 4.高纯度Al2O3纤维耐火保温材料,保温效果优越,有效地降低了设备使用功耗; 5.加热元件环形分布于炉膛内部,将炉管360度环绕,提高炉膛内温度均匀性。 | ||||||||||||||
产品型号 | NBD-G1200-26TI2F-350 | ||||||||||||||
电气规格 | 三相380V 50HZ | ||||||||||||||
最高工作温度 | 1150℃ | ||||||||||||||
额定功率 | 12KW | ||||||||||||||
测温元件类型 | K型热电偶 420mm | ||||||||||||||
加热温区尺寸 | φ350*420mm | ||||||||||||||
| 炉管材质 | 310s不锈钢管 | ||||||||||||||
| 炉管有效容积 | 70L | ||||||||||||||
| 搅料电机转速 | 0~11转/每分钟 | ||||||||||||||
| 下料电机转速 | 0~19转/每分钟 | ||||||||||||||
| 炉体尺寸 | 长1430×深1060×高2560mm | ||||||||||||||
推荐升温速率 | 10℃/min | ||||||||||||||
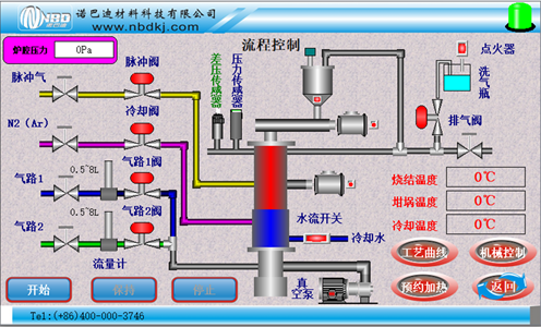
主控制界面 |
| ||||||||||||||
| 触屏操控系统 |
1、烧结工艺曲线设置:动态显示设置曲线,设备烧结可预存多条工艺曲线,每条工艺曲线可自由设置; 2、可预约烧结,实现无人值守烧结工艺曲线烧结;3、实时显示烧结功率电压等信息并记录烧结数据,并可导出实现无纸记录; 4、具有实现远程操控,实时观测设备状态; 5、温度校正:主控温度和试样温度的差值,烧结全程进行非线性修正。 | ||||||||||||||
| 气路系统 |
| ||||||||||||||
温度精度 | +/- 1 ℃ | ||||||||||||||
高清晰度工作腔石英观察窗 |
| ||||||||||||||
压力测量与监控 |
| 采用带有减震油的机械压力表,使压力波动时产生阻尼,减小指针来回摆动。 | |||||||||||||
供气系统 | ![]() | 采用浮子流量计控制气体流速,与设备集成为一体,且出厂前已进行漏气测试工作。 | |||||||||||||
弱腐蚀性气体预热器 (可选配) | ![]() | 通体采用316L材料,对于各种气体以及腐蚀性气体的预加热处理,满足特殊的工艺需求,最高温度达600℃。 | |||||||||||||
| 重量 | 约650KG | ||||||||||||||
设备使用注意事项 | 1.设备使用时,绝对压力表读数不要大于0.15MPa,以防止压力过大造成设备损坏; 2.真空下使用时,设备使用温度不得超过800℃。 | ||||||||||||||
服务支持 | 1年质保,提供终身支持(保修范围内不包括易耗部件,例如炉管和密封圈等) | ||||||||||||||
免责声明:本站产品介绍内容(包括产品图片、产品描述、技术参数等),仅供参考。可能由于更新不及时,或许导致所述内容与实际情况存在一定的差异,请与本公司客服人员联系确认。本站提供的信息不构成任何要约或承诺,诺巴迪公司不定期完善和修改网站任何信息,恕不另行通知。
销售热线: 0371-6320 2801
0371-6320 2805
售后服务: 0371-6320 2805
蔡永国: 181-0371-5723
高经理: 188-3829-0747
黄经理: 188-3829-0748
Email: nbd@nbdkj.com
地址:郑州·新郑·新华街道竹园8号
- {{item.cat}}
- {{item2.cat}}
- {{ isExpanded[index2] ? '收起' : '更多' }}
电话:400-000-3746










