恒压真空旋转摆振烧结炉
发布时间: 2022-04-02 16:16:03 浏览次数:2860
设备简介:
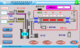
包含加热系统,炉体抬升系统,炉管旋转系统,真空系统以及进出气系统五大部分组成。加热系统采用的是高纯氧化铝纤维一体成形的圆形炉膛结构,采用进口电热丝作为加热元件,加热元件圆周分布,使得温场分布更加均匀,温度控制采用先进的PID控制的方式,控温更加精准;
炉体抬升系统主要用于物料的装载以及物料烧成后炉体可以倾斜一个很大的角度方便物料的倒出;炉体上设置有倾角传感器,我们可以根据需要设定任意允许范围内的角度,然后推杆会推动炉体自动到达我们设定好的角度,使用更加方便快捷;
炉管旋转系统是由步进电机驱动同步带传动的具体方式实现炉管的旋转,默认只要开始加热,炉管旋转就会自动开启,这样是为了更好的保护炉管,高温下炉管依靠两边的支撑,中间炉膛部分没有支撑点,这样旋转炉管,可以有效防止炉管中间部分的变形。

![]() | 设备特点: 1.设备包含加热系统,炉体抬升系统,炉管旋转系统,真空系统以及进出气系统五大部分组成; 2.炉体抬升系统主要用于物料的装载以及物料烧成后炉体可以倾斜一个很大的角度方便物料的倒出; 炉体上设置有倾角传感器,我们可以根据需要设定任意允许范围内的角度,然后推杆会推动炉体自 动到达我们设定好的角度,使用更加方便快捷; 3.炉管旋转系统是由步进电机驱动同步带传动的具体方式实现炉管的旋转,默认只要开始加热,炉 管旋转就会自动开启,这样是为了更好的保护炉管,高温下炉管依靠两边的支撑,中间炉膛部分没 有支撑点,这样旋转炉管,可以有效防止炉管中间部分的变形; 4.真空系统是由一台机械泵通过真空波纹管和挡板阀跟炉管相连,真空压力表可以直观显示炉管内部压力的变化; 5.进出气系统由两路质量流量计控制气体的流量,并经过混气罐混合之后进入炉管内部; 6.高精度压力传感器监测管内压力,保证整体系统的稳定性及实验安全性。 | ||
产品型号 | NBD-RT1200-120T3D2ZY | ||
电气规格 | 三相380V 50HZ | ||
Tmax | 1200℃(<1小时) | ||
连续温度 | 1150℃(连续) | ||
推荐升温速率 | 10℃/分钟 | ||
加热区尺寸 | φ150*600mm | ||
炉管材质及尺寸 | | 鼓肚石英管;两边φ60mm,中间φ120mm,总长1200mm | |
炉管水平有效容积 | 1L | ||
倾斜角度 | 30度(出料)~2度(进料) | ||
炉管转速 | 0.1~5转/每分钟 | ||
炉膛结构 | 炉膛可开启,可根据采用的炉管不同进行φ100mm和φ80mm管径的更换,且均可实现旋转功能,转速0-12.6r/min | ||
控制系统 |
| 1、烧结工艺曲线设置:动态显示设置曲线,设备烧结可预存多条工艺曲线,每条工艺曲线可自由设置; | |
控温精度 | +/- 1 ℃ | ||
加热元件 | | Mo掺杂的Fe-Cr-Al合金 | |
密封系统 | 1.高真空磁流体旋转密封; 2.不锈钢铰链式真空法兰。 | ||
压力测量与监控 |
| 1.采用带有减震油的机械压力表,可以防止压力表指针损坏,同时用压力传感器实时 准确显示炉管的内力变化; 2.高精度压力传感器,及时反馈关内压力,保证整体系统的稳定性及实验安全性。 | |
供气系统 |
| 采用两路质量流量计控制系统,可对进气量进行精准控制。 | |
弱腐蚀性气体预热器 (可选配) | ![]() | 通体采用316L材料,对于各种气体以及腐蚀性气体的预加热处理,满足特殊的工艺需求,最高温度达600℃。 | |
净重 | 180KG | ||
安全功能 | 1.具有超温报警、断偶提示、漏电保护等; 2.电磁泄压阀,超压自动泄气; 3.急停按钮,防止误操作时,对人员及设备的安全保护。 | ||
选配功能 | 远程监控: 1.实时查看烧结曲线及报警信息; 2.远程操作含启停加热、启停真空系统、修改工艺等。 | ||
设备使用注意事项 | 1.设备炉膛温度≥300℃时,禁止打开炉膛,避免受到伤害; 2.设备使用时,炉管内压力不得超过0.125MPa(绝对压力),以防止压力过大冲开密封法兰; 3.设备建议处理微米粉末或颗粒状样品,纳米粉末不建议使用此款产品。 | ||
服务支持 | 一年有限保修,提供终身支持(保修范围内不包括易耗部件,例如炉管和密封圈等)。 | ||
销售热线: 0371-6320 2801
0371-6320 2805
售后服务: 0371-6320 2805
蔡永国: 181-0371-5723
高经理: 188-3829-0747
黄经理: 188-3829-0748
Email: nbd@nbdkj.com
地址:郑州·新郑·新华街道竹园8号
- {{item.cat}}
- {{item2.cat}}
- {{ isExpanded[index2] ? '收起' : '更多' }}
电话:400-000-3746








