高温高压高真空自动进出料管式炉
发布时间: 2021-01-04 21:18:48 浏览次数:4396
| 1、控制系统采用先进的PLC+触摸屏操控系统,操作更加简单方便。控制数学模型采用先进的PID自学习模糊控制,使控温精度保持在±1℃; 2、本系统设计了多重保护功能,最大程度保证操作人员和设备的安全,系统功能高度集成,最大限度减轻操作人员的劳动强度,所有操作均可在触摸屏上完成,极大的方便了客户的操作; 3、高真空旋转管式炉能够快速升降温,可以实现自动进出料,方便客户对材料的装载、烧制和观察,炉管自动旋转可以使物料在恒温区不停的翻腾搅拌,使得物料烧制的更加均匀。 | |||||||
设备型号 | NBD-RT1200-200T22ZD | |||||||
电气规格 |
三相380V;50HZ | |||||||
Tmax | 800℃<1小时) | |||||||
额定功率 | 18.0KW | |||||||
测温元件 | K型热电偶(400mm) | |||||||
加热温区尺寸 | φ250*870mm | |||||||
| 炉管材质 | 310S不锈钢 | |||||||
炉管有效工作区域 | φ187*600mm | |||||||
炉管容积 | 24L | |||||||
| 转运罐容积 | 5L | |||||||
| 物料烧结角度 | -6度(对应物料2L) | |||||||
倾斜角度 | -31度(出料)~11.7度(进料) | |||||||
炉管转速 | 1~4转/每分钟 | |||||||
炉管常温下最高极限耐压 | 5Mpa | |||||||
炉管常温下工作最大耐压 | 4Mpa | |||||||
转运罐极限耐压 | 1Mpa | |||||||
| 最高真空度 | 8.0*10-2Pa | |||||||
炉体尺寸 | 长2600×深900×高1540mm | |||||||
推荐升温速率 | 10℃/分钟 | |||||||
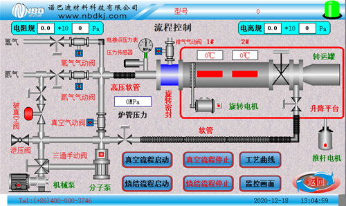
| 控制系统特点 | 1、烧结工艺曲线设置:动态显示设置曲线,设备烧结可预存多条工艺曲线, 每条工艺曲线可自由设置; 2、可预约烧结,实现无人值守烧结工艺曲线烧结; 3、实时显示烧结功率电压等信息并记录烧结数据,并可导出实现无纸记录; 4、具有实现远程操控,实时观测设备状态; 5、温度校正:主控温度和试样温度的差值,烧结全程进行非线性修正。 | |||||||
| 主监控界面 | ![]() | |||||||
| 机械操作界面 | ![]() | |||||||
控温精度 | +/- 1 °C | |||||||
局部图片 |
|
| ||||||
弱腐蚀性气体预热器 (可选配) | ![]() | 通体采用316L材料,对于各种气体以及腐蚀性气体的预加热处理,满足特殊的工艺需求,最高温度达600℃。 | ||||||
净重 |
约550KG | |||||||
设备使用注意事项 | 1、不允许用户私自改装该设备; 2、禁止向炉腔内放置有毒有害的化学产品及高污染的物品; 3、 在连续升温工作时炉体表面温度局部可能会产生70℃以上的过热现象,请勿用身体直接触及炉体表面,以免造成伤害; 4、炉体清洁时请切断电源,使用湿布进行擦拭即可; 5、控制单元/的显示屏请勿用尖锐的物件点击,以免造成屏幕损坏伤害身体; 6、系统装有排风扇,排风扇用来控制系统温度,以保证系统的安全性,使用时请勿遮挡炉体上盖; 7、本产品切忌液体和油污,不能使用在液体介质中工作,只能使用在气体工作介质中。气体必须是洁净、干燥的,没有微粒和潮气。否则,须在气路中加装过滤器、干燥器等,使之符合要求。要注意保持控制器的气路洁净,一旦被污染,将严重影响产品的准确度。 | |||||||
服务支持 | 一年有限保修,提供终身支持(保修范围内不包括易耗部件) | |||||||
免责声明:
本站产品介绍内容(包括产品图片、产品描述、技术参数等),仅供参考。可能由于更新不及时,或许导致所述内容与实际情况存在一定的差异,请与本公司客服人员联系确认。本站提供的信息不构成任何要约或承诺,诺巴迪公司不定期完善和修改网站任何信息,恕不另行通知。
销售热线: 0371-6320 2801
0371-6320 2805
售后服务: 0371-6320 2805
蔡永国: 181-0371-5723
高经理: 188-3829-0747
黄经理: 188-3829-0748
Email: nbd@nbdkj.com
地址:郑州·新郑·新华街道竹园8号
- {{item.cat}}
- {{item2.cat}}
- {{ isExpanded[index2] ? '收起' : '更多' }}
电话:400-000-3746







